| 1、LRS-20DG定量控制系统概述 |
动画效果演示  |
|
| 随着工业生产规模的扩大,产量的提高,为了提高生产效率和节约生产成本 |
 |
| 自动定量控制设备得到越来越广泛的应用,对其控制性能的要求也越来越高。我 |
| 公司积极响应广大用户的需求,自主研发了LRS-20DG全新定量控制系统,该系统 |
| 具有每次定量控制值可以根据需要任意更改设定,瞬时流量、累计流量、定量控 |
|
|
| 制时间同屏显示,控制系统手 /自动切换,加注量不足或超过设定值报警等功能 |
|
|
工作时通过安装在管道上的流量传感器将测量到的流量信号以脉冲、模拟量、频
|
| 率等信号形式反馈给定量控制主机,定量控制主机在接收了流量传感器的流量信 |
| 号后,在面板上同步显示瞬时流量值和累积流量值,同时在定量控制主机内部设 |
| 定好所需要控制的定量值,当定量控制主机显示的累计流量值达到所设定的定量 |
| 控制值时,定量控制主机输出开关量信号,利用该开关信号通过配接继电器或接 |
| 触器来控制安装在管道上的截流设备(如电动阀等),从而达到定量控制的目的 |
| LRS-20DG定量控制系统具有全中文式显示操作菜单、大屏液晶显示、手动控制与 |
|
|
| 自动控制相结合、自动化程度高、测量控制精度高、可自动进行温度/ 压力补偿 |
|
|
| 现已广泛应用于石油、化工、石化、煤矿开采、冶金、钢铁、建材、制药、酿酒 |
| 食品、饮料、加油、注水、掺药、配料等场合中液体、气体、蒸汽等流体介质的 |
| 定量控制。 |
|
| 2、LRS-20DG定量控制系统产品特点及其适用领域 |
| |
| 主要功能特点 |
|
适用领域 |
◆ 设有定数、定时、定量自动配比加料功能
|
◆ 石油、石化、化工、煤矿开采、冶金、钢铁、水泥建材、电力 |
| ◆ 控制系统手 / 自动切换 |
◆ 天然气、制药、酿酒、食品、饮料、乳业、陶瓷、纺织、机械 |
| ◆ 全中文、大液晶屏显示,外接按纽操作功能 |
◆ 造纸、橡胶、水产养殖、农业灌溉、畜牧业、环保、污水处理 |
| ◆ 打料单位质量与体积任意选择设定,内设密度值设置参数 |
◆ 水利检测部门、自来水厂、科学实验、反应釜、军工领域等 |
| ◆ 断电保护功能:控制主机自动保持断电前的工作数据和状态 |
◆ 定量装车、打料、加料、加油、注水、掺药、配料等 |
| |
|
| 3、LRS-20DG定量控制系统、定量加料控制过程动画演示及详细说明 |
| |
|
|
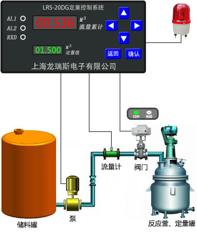
| 该定量控制系统典型用于定量装车、打料、加料、加油、注水、掺药、配料等场合的定量控制;动画演示了反应釜定量加料控制 |
|
| 以上为flash动画,如你的电脑不能正常显示播放该动画,请单击右边下载并安装 |
|
| 动画说明:1、为了突出演示效果,每当到达控制点时,动画都进行了暂停(产品实际控制时没有这种延时现象); |
| 2、动画里演示的定量值是1.5m³,可以根据实际需要及应用场合设置任意定量值,如设定为2.6m³、5.8m³、1.32m³等定量值; |
| 3、该定量控制系统提供多种流量传感器供选择,全面适应有腐蚀性的、高温、高压、粘稠、有挥发性的、有卫生要求的、易燃易爆的 |
| /液体、气体、蒸汽等流体介质的定量控制; |
| 4、动画里演示了对一个反应釜的定量加料控制,实际应用中可实现定量组态操作,多路集中控制,各路参数同屏显示,随时调用; |
| 5、动画里演示的是一台水泵和一个电动阀门对系统进行断流控制,以达到自动控制目的,实际应用中可以根据精度要求,选择大、小 |
| /阀控制,分别控制大流量和小流量,以达到更准确定量控制;也可以仅通过控制电动阀门实现截流功能,从而达到定量控制目的 |
| 6、过程一演示的是系统启动,阀门打开往反应釜加料,流量累计,开始定量控制;过程二演示的是流量达到预设目标定量值,阀门关 |
| /闭,反应釜启动搅拌;过程三演示的是反应完成自动卸料,准备开始下批生产;过程四演示的是卸料完毕,阀门打开,定量加料控 |
| /制重新开始;过程五演示的是到达设定定量值后假设阀门故障没有正常关闭,达到报警点后系统发出声光报警;过程六演示的是值 |
| /班人员到达现场处理后系统恢复正常工作; |
| 7、设备通常状态下都是工作在过程一、过程二、过程三和过程四的状态下,只是具备过程五的报警功能。 / |
|
| 4、定量控制系统、定量加料系统、定量配比系统应用举例 |
|
| 产品作用有:定量控制值任意自由设定(注水、掺药、科学实验等),瞬时流量、累计流量、定量控制时间等同屏显示(石油、冶金、钢铁等) |
| /控制系统手自动切换(如反应釜加药、加催化剂、加料等),加注量不足或超过设定值报警(如定量注水、水产养殖、化工等) |
|
| 应用举例一:某化工生产的连续生产线,反应过程中需A和B两种原料按1:2进行配比反应,反应釜一次限多能加A原料1m³,A、B两种原料分别寄 |
| 存在A、B两个储罐内,通过两条DN20的管道分别注入反应釜中,每一小时配比一次。生产时会有工作人员到达现场手动打开两管道出口的阀门往 |
| 反应釜加料,通过观察现场的流量计的显示,当A原料加入1m³时关闭A管道上的阀门,当B原料加入2m³时关闭B管道上的阀门,每小时需进行一次 |
| 以上操作,工作量非常大,且常因工作人员疏忽造成A、B原料加入比例不对而影响产品的质量。现要对该配比加料系统经行改造,要求改造后系 |
| 统可以自动进行以上操作;且保持手动功能,以方便现场调试。 |
| 选型: |
LRS-20DG-20A-1B-3E-5Y-20 |
,根据现场需求,选取DN20的流量传感器和电动阀各两台,对两加料管道进行编制设定,A号定量值设定为 |
|
| 1m³,B号定量值设定为2m³,定量控制时间为一小时一次。客户收到货后分别将流量传感器和电动阀安装在A、B两加料管道管口处(电动阀均靠 |
| 近管口安装),定量控制主机安装在值班室,按随货提供的接线图连接好电源线及信号线即可。生产时A、B两阀门同时打开加料,当A加料量达 |
| 1m³时,定量控制主机发出信号关闭A号阀门,当B加料量达到2m³时,定量控制主机发出信号关闭B号阀门,如此每小时自动进行一次操作,以上 |
| 操作均为自动完成。另外,现场仍保留手动控制功能,只需将自动开关切换为手动便可进行手动控制,以方便现场调试。 |
|
| 应用举例二:某品牌酒的勾兑调味工艺中,需将甲、乙、丙三种半成品原酒液按1.5:2.6:5.9的比例进行勾兑调味,甲、乙、丙三种原酒液半成 |
| 品存储在三个卫生储罐内 ,通过三条DN15的管道输向勾兑容器中,该容器一次可勾兑出800L的酒。 勾兑过程中工作人员打开三根管道出口的阀 |
| 门,往勾兑容器中添加原酒液半成品 ,并观察管道出口的流量计示数, 当甲原酒液出口管道上的流量计的示数达到120L时关闭甲管道上的阀门 |
| 当乙原酒液出口管道上流量计的示数达到 208L时关闭乙管道上的阀门 ,当丙原酒液出口管道上的流量计的示数达到472L时关闭丙管道上的阀门 |
| 如此进行操作来完成该种酒的勾兑, 常因操作不当使得酒水质量大大降低。 现要对该系统进行改造,希望可以自动完成甲、乙、丙三种原酒液 |
| 的添加,每次勾兑完成进行下一批勾兑时,工作人员只需按一下操作室的启动按钮,便可进行新一批的添加勾兑。 |
| 选型: |
LRS-20DG-15A-1B-3E-8Y-15 |
,根据现场需求,选取DN15的流量传感器和被控阀各三台,考虑到酒水是易燃易爆液体,被控阀选择气动阀 |
|
| 系统出厂时设定甲的定量值为120L,设定乙的定量值为208L,设定丙的定量值472L。客户收到货后将流量传感器、气动阀门分别安装在三根管道 |
| 管口处(气动阀均靠近管口安装),集中定量控制主机安装在操作室,对甲、乙、丙三种原酒液添加进行集中定量控制,按随货提供的接线图连 |
| 接好信号线及电源线即可。勾兑时操作人员只需在操作室按下启动按钮,三根管道出口处的气动阀门便会打开,往勾兑容器中加料。当甲原酒液 |
| 添加量达到120L时,控制主机便会发出信号自动关闭甲原酒液出口上的阀门;当乙原酒液添加量达到208L时,控制主机便会发出信号自动关闭乙 |
| 原酒液出口上的阀门;当丙原酒液添加量达到472L时,控制主机便会发出信号自动关闭丙原酒液出口上的阀门,整个添加过程全部自动完成,无 |
| 需人工介入,且控制精度远远超过人工手动控制。完成一批勾兑进行下一批勾兑时,操作人员只需再次按下操作室的启动按钮,便可进行新一轮 |
| 的酒水勾兑。另外,每次定量控制的参数在控制主机上实时显示出来,操作人员可以随时查看现场的工作情况。 |
|
| 5、LRS-20DG定量控制系统、定量加料系统技术参数 |
| |
测量对象 |
液体、气体、蒸汽 |
|
被控泵电源
|
220VAC、380VAC等
|
| 输入信号 |
脉冲信号 |
被控阀电源
|
24VDC、220VAC、380VAC等可选
|
| |
模拟量信号:4-20mA、0-10mA、0-5V、1-5V等信号 |
被控阀口径
|
DN10~DN200等可选
|
| |
频率信号:PI(频率范围:0-5KHZ,大范围可定制) |
防护等级
|
防护等级IP65
|
精度等级
|
±0.5% |
主机馈电
|
主机自带24VDC稳压馈电,可为传感器提供恒定直流电源
|
控制范围
|
0.1-999999升/h |
主控制器尺寸
|
160×80×90 单位 mm
|
响应灵敏
|
0.01s~16s 连续可调 |
开孔尺寸
|
152± 1 × 76 ± 0.7 单位 mm
|
稳定性能
|
长期工作稳定性优于0.1%FS |
传感器连接方式
|
法兰夹装、法兰连接、插入式、卡箍安装等可选
|
供电电源
|
220VAC、110VAC、24VDC等可选(默认220VAC) |
振动影响
|
在任何方向上振动频率200Hz 时,所引起的误差为
|
安装方式
|
墙装室内型、墙装户外型等可选 |
|
量程范围的0.05%/g(可忽略不计) |
环境条件
|
|
指示方式
|
8位LED显示累积总量与定量值,5位LED显示瞬时值
|
相对湿度
|
5%~95%
|
报警设置
|
在量程范围内报警数值用户可连续任意设定
|
环境温度
|
-30℃ ~+75℃
|
控制设置
|
在量程范围内控制数值用户可连续任意设定
|
| 介质温度 |
-40℃ ~+300℃(需适配不同传感器) |
使用寿命 |
设备正常使用平均寿命为8~10年 |
被控泵功率
|
0.75kw~3kw~110kw 等可选(更大功率请文字注明)
|
|
|
|
| |
| 6、LRS-20DG定量控制系统、定量配比系统技术选型 |
| |
|
| LRS-20DG |
定量控制系统 |
| |
代码 |
传感器公称通径(直接填入口径尺寸)订做特殊要求请文字注明 |
| ▁ |
DN10、DN15、DN20、DN32、DN40、DN50、DN65…DN200…DN400…DN500 |
| |
代码 |
测量介质 |
| A |
液体 |
| B |
气体 |
| C |
蒸汽 |
| |
代码 |
工作压力 |
| 1 |
1.0MPa |
| 2 |
1.6MPa |
| 3 |
4.0MPa |
| 4 |
特殊要求请文字说明 |
| |
代码 |
介质温度 |
| B |
-10~75℃ |
| C |
-25~120℃ |
| D |
-30~180℃ (限于蒸汽) |
| |
代码 |
本控制系统自身工作电源 |
| 3 |
AC220V |
| 4 |
AC380V |
| 5 |
DC24 V |
| |
代码 |
安装方式 |
| E |
墙装室内型 |
| F |
墙装户外型 |
| |
代码 |
被控阀电源类型 |
| 5 |
AC220V |
| 6 |
AC380V |
| 7 |
24V DC |
| 8 |
气动阀 |
| |
代码 |
是否带被控阀 |
| Y |
是 |
| N |
否 |
| |
代码 |
电动阀口径(横线上直接填入口径) |
| ▁ |
DN10、DN15、DN25、DN32、DN40、DN50 |
| DN65、DN80、DN100...DN300...DN500等 |
| |
|
| LRS-20DG |
50 |
A |
1 |
B |
3 |
E |
5 |
Y |
50 |
 |
选型举例 |
|
|